推薦產品 / RELEVANT
聯系我們 / CONTACT
聯系人:劉小姐
電 話:18581853739
座 機:028-66579066
網 址:www.zzcjq.com
地 址:四川省成都市高新區創業路1號劍恒發展中心5樓510室
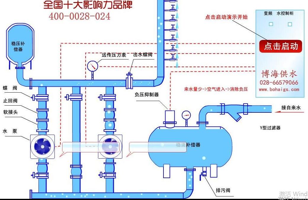
供水設備安裝流程詳解
2018-01-25 616人瀏覽
給水設備安裝屬于技術范疇,安裝規范除明確的技術要求外,更應根據供水環境情況有合理的改變,這對技術在設計安裝圖紙設計的時候有較高的要求。供水設備安裝流程介紹,讓大家能有一個基礎的
小型無塔供水器多少錢?
2018-01-24 2060人瀏覽
小型的無塔供水器,有小型供水設備,家用無塔供水,家用增壓泵,小型流量供水等稱呼,常指小流量供水場所對增壓設備的需求。小型無塔供水,一般需要一個蓄水箱輔助加壓供水,如果是自己打井
恒壓供水設備如何選型?
2018-01-23 583人瀏覽
隨著城市建設的高層建筑日益增多,二次供水設施成為自來水供水管網建設中不可缺少的一部分。然而,傳統二次加壓供水方式,水池、水箱造成二次污染已直接影響了供水水質安全,水質污染情況嚴
好多樓開始二次供水?
2018-01-22 314人瀏覽
相信很多人都知道,我們生活中使用的自來水都是通過水管運輸到我們生活中來的。通過水管運輸的水一般是有壓強的,自來水在運輸的過程中需要由壓強帶動。但是有些建筑物的樓層太高,就會導致


微信在線咨詢







