推薦產品 / RELEVANT
聯系我們 / CONTACT
聯系人:劉小姐
電 話:18581853739
座 機:028-66579066
網 址:www.zzcjq.com
地 址:四川省成都市高新區創業路1號劍恒發展中心5樓510室
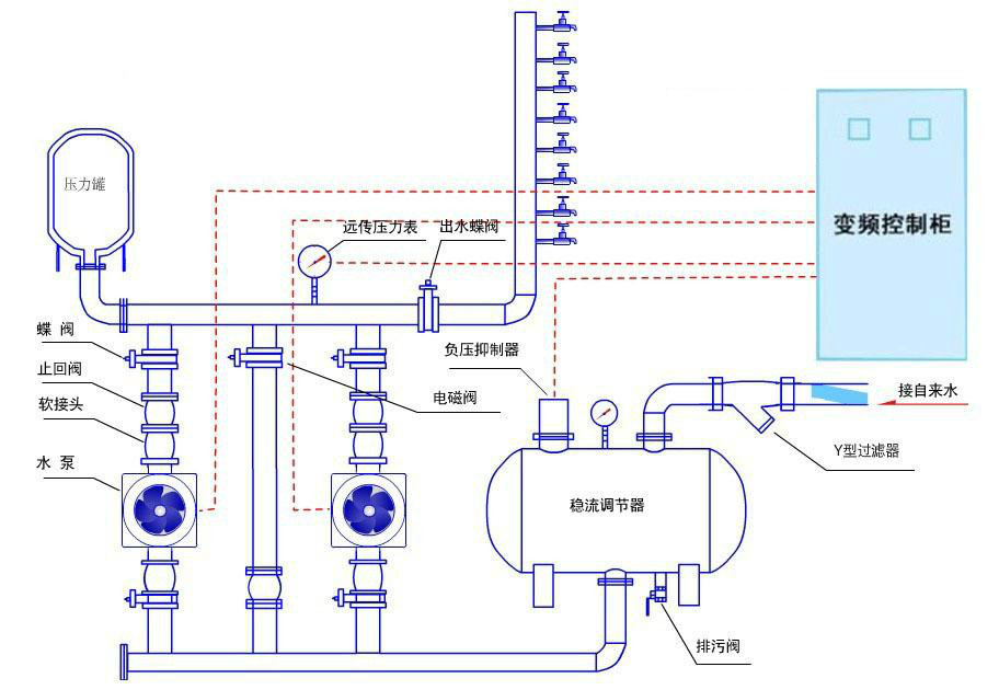
城市老舊小區二次供水改造節能供水系統
2018-09-06 307人瀏覽
城市老舊小區二次供水改造節能供水系統現在流行的有無負壓供水設備和變頻恒壓供水設備兩種類型,相比以前的供水方式節能30%以上,特別是變頻供水設備更節能。 城鎮二次供水方式經歷了
自動無塔供水設備控制器是一款什么樣的產品
2018-09-05 788人瀏覽
自動無塔供水設備也就是無負壓供水設備,是一種從市政管網的自來水加壓到高層每個用水點的增壓裝置(即市政自來水--無負壓供水設備--用戶)。 自動無塔供水設備——無負壓供水設備是
二次供水改造無負壓變頻供水設備案例分析
2018-09-04 482人瀏覽
隨著城鎮一體化的快速發展,二次供水改造工作陸續推進,為保障城鎮居民飲用水安全,現在流行的就是采用無負壓供水設備或變頻恒壓供水設備,下面我們來看下具體的改造案例。 案例:重慶某
無負壓供水設備十大技術標準
2018-09-03 810人瀏覽
無負壓供水設備技術標準具體內容是什么,下面博海供水為大家解答。 1、緩沖系統中的穩流罐耐壓不低于水泵的最高揚程,按壓力容器的標準制造,防止市政管網的超壓和水泵止回閥損壞引起穩


微信在線咨詢







